一场突如其来的疫情,使得2020年春季学期的课程与以往发生了很大的变化,电信学院自2020年2月19号开始,组织部分教师开展目标明确、内容丰富、形式多样、质量等效的线上混合式教学,让师生在别样的课堂相聚!
线上混合式教学开展一段时间以来,师生在逐渐适应这一全新的教学模式的同时,也在不断发现、梳理各方面问题,并通过不断探索与实践,寻找更好的授课方式,提升线上教学效果。针对线上授课的问题,听听电信学院一线授课教师是怎么做的。
(一)贾雅琼(主讲通信1801-1802班的《信号与系统》课程):《信号与系统》课程采用“智慧树平台+腾讯会议直播+雨课堂互动+微信群互动”的方式开展线上混合式教学。
1、分组进行讨论和学习:为了保证学生线上自主学习的效果,将各班分成了5-6个大组,每组确定1位同学为助教,负责督促并收集组员的线上学习的读书笔记及思维导图、线上问答记录,以及开展组内讨论,汇总组员的学习难点发给老师,充分调动了学生的学习积极性。
2、利用“雨课堂”设置多种互动环节,保证课内教学质量:老师针对每周学习的重点和学生的学习难点进行课内的教学设计,并充分体现以学生为中心,设置了多种互动环节,包括限时课堂测验、限时推题、随机点名、随时连麦、学生投稿、开启弹幕等,在当前的“双盲”情况下保证学生的课内学习状态和学习效果,让课堂气氛活跃起来,让学生紧张起来,让知识点灵动起来;
3、课后线上点评实时指导课后作业,与预警学生开展个性化辅导:课后通过雨课堂发布与课内知识点相关的导读文献以拓展学生的学习视野,发布课后作业并要求学生限时作答,老师根据学生的解答情况再进行线上实时点评。根据雨课堂每次课后实时反馈的课程报告,与预警同学进行一对一的交流,帮助学生分析原因查找问题并找到提高学习积极性的方法。

图1 贾雅琼老师的雨课堂教学记录

图2 贾雅琼老师的腾讯会议记录
(二)王秋燕(主讲课程《虚拟仪器》):师生互动,共同进步,快乐学习,“疫”无反顾!
战役期间的混合式教学,教师通过网络隔着千山万水实现教与学,学习效果主要取决于学习的兴趣。如何引导学生积极主动的参与学习,带着乐趣进入学习状态很关键。经过两个月的方法改进与师生协作,《虚拟仪器》“SPOC+线上授课”的教学方式已逐渐被学生所接受,取得了较好的效果。
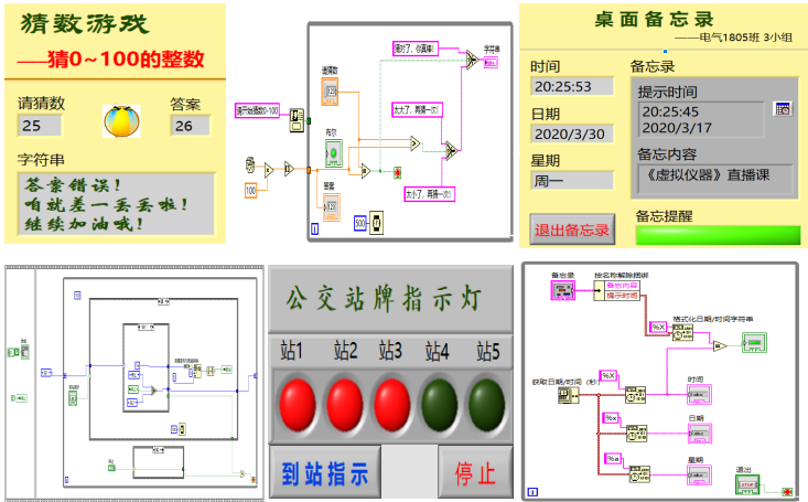
1、教学内容趣味化。《虚拟仪器》线上以LabVIEW图像化编程语言的学习为主,利用知识点,设计有趣的小项目程序,比如猜数游戏、桌面备忘录、计时器、音乐播放器等;根据知识点的变换,由易到难以贴近学生生活的小程序设计引导学生掌握知识点。灵活的应用激发学习兴趣。
2、互动形式多样化。雨课堂讨论区进行学习笔记分享与评优引导学生养成良好的学习习惯;客观题实现预习测试、章节测试、课题测试难度递增检查知识点的掌握情况;小组分工协作以主观题进行程序设计督促学生增强综合能力;小组项目展示与相互点评以不同的角色参与课堂促进学生的学习兴趣。
3、教学方式网络化。MOOC平台通过视频学习知识点、参与线上讨论;QQ群实时给予知识点答疑、沟通协作;雨课堂推送作业习题、及时批改;腾讯会议老师直播讲解重点难点、总结当周学习情况、布置下周学习要求、学生分组展示项目设计并相互点评,共同学习,收获颇丰。

图3知识点的应用成果

图4雨课堂的学习过程

图5 小项目的展示过程